.png)
The Challenge
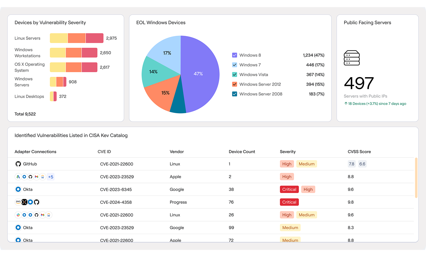
Security and IT teams are expected to manage a growing web of assets, but are constrained on resources. Traditional tools for Cyber Asset Attack Surface Management (CAASM) “get the job done,” but ultimately leave both teams with blindspots where coverage gaps, misconfigurations, and exposures continue to linger. Without having the right data about assets at the right time, the default is inaction.
If your current “source of truth” for CAASM doesn’t enable to confidently and accurately answer questions like -
- How many managed Windows endpoints exist in our environment?
- When devices have a specific celebrity CVE?
- Which devices are missing our vulnerability scanner?
- Which SaaS apps are accessed by employees, but not connected to Single Sign-On?
….then is it really the truth?

.png)
.png)
.png)
.png)
.png)
